GHA
Well-Known Member
Just came up from La Gomera to Madeira & it started off as expected, wind & seas on the nose but further up the wind went very cyclic & the seas were pretty unpleasant even in the flat calm periods. Which was no big deal really, 3rd reef in the main, get wedged in & listen to podcasts but wtf was going on? Reckon Roberto nailed it previously >
Which weather app?
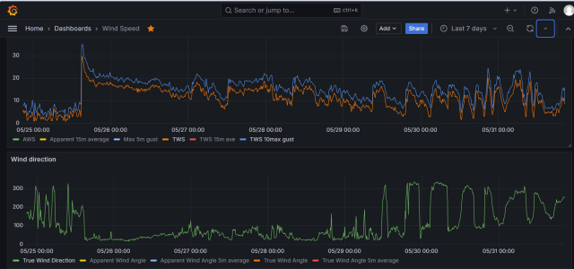
Wind was like this >

and windy pro has historical sat (& radar) images now which show the vortices swirling downwind >

Which seems to explain very well why it just took a week of getting bashed about to go about 260Nm as the crow would fly on a calm day

Before I've been wary downwind of islands more because of the waves getting refracted round & creating a sloppy sea but never seen effects like this so far downwind.
And big thanx to Roberto for sharing the physics previously, fascinating stuff, and also sail slatting, pan clanging, locker banging, rails in the water, coffee spilling....... for days.......

Which weather app?
Wind was like this >

and windy pro has historical sat (& radar) images now which show the vortices swirling downwind >

Which seems to explain very well why it just took a week of getting bashed about to go about 260Nm as the crow would fly on a calm day

Before I've been wary downwind of islands more because of the waves getting refracted round & creating a sloppy sea but never seen effects like this so far downwind.
And big thanx to Roberto for sharing the physics previously, fascinating stuff, and also sail slatting, pan clanging, locker banging, rails in the water, coffee spilling....... for days.......